электронный сборник нормативных документов по строительству
Обновления
26.04.2026 23:01
электронный сборник нормативных документов по строительству

ГОСТ 24975.5-91 ЭТИЛЕН И ПРОПИЛЕН. МЕТОДЫ ОПРЕДЕЛЕНИЯ ВОДЫ

Утв. Постановлением Комитета стандартизации и метрологии СССР от 24 июня 1991 г. N 970
Государственный стандарт Союза ССР ГОСТ 24975.5-91
"ЭТИЛЕН И ПРОПИЛЕН. МЕТОДЫ ОПРЕДЕЛЕНИЯ ВОДЫ"

Ethylene and propylene. Methods of water determination

Дата введения 1 июля 1992 г.

Взамен ГОСТ 24975.5-81

Настоящий стандарт распространяется на этилен и пропилен и устанавливает определение воды автоматическими стационарными и переносными влагомерами и методом Фишера.

1. Определение воды влагомерами

1.1. Сущность определения

Определение воды в газообразных этилене и пропилене промышленными влагомерами с чувствительностью не менее 0, 0001%, работающими в режиме непрерывного прохождения газа через прибор.

Основные типы и марки влагомеров, выпускаемых в разных странах, а также их характеристики приведены в приложении.

1.2. Общие требования

1.2.1. Анализируемый продукт должен поступать в прибор без капель воды и механических примесей.

1.2.2. Из трубопровода к прибору продукт подают по подводящим обогреваемым или с теплоизоляцией трубкам, изготовленным из нержавеющей стали (ГОСТ 5632).

Первоначально перед применением трубки сушат не менее суток в токе осушенного газа. Применяемые для сушки газы и требования к ним указаны в п. 2.2.

В перерывах между анализами трубки непрерывно продувают анализируемым газом со скоростью 4-6 дм3/мин.

1.2.3. При подаче анализируемого продукта в прибор из пробоотборника применяют соединительные трубки, отвечающие требованиям п. 2.2.

Пробы анализируемого продукта в пробоотборники отбирают с соблюдением требований пп. 2.4.1-2.4.4.

1.2.4. Градуирование, поверку влагомера, подготовку его к анализу, эксплуатацию, а также подачу анализируемого продукта в прибор осуществляют в соответствии с прилагаемыми инструкциями.

1.2.5. Продукт после анализа и продувки отводят в линию факельных газов или в линию сброса.

2. Определение воды методом Фишера

2.1. Сущность метода

Метод основан на абсорбции растворителем воды из анализируемой пробы продукта и титровании полученного раствора реактивом Фишера.

Допускается применять обратное титрование, добавляя избыточное количество реактива Фишера с последующим титрованием его раствором воды в соответствующем растворителе.

Титрование проводят электрометрически.

Метод применяют для анализа продуктов, поставляемых в цистернах и баллонах, массовая доля воды в которых не менее 0, 001%.

2.2. Средства измерений, аппаратура и реактивы

Прибор для определения воды в газах, промышленный или собранный на шлифах и с помощью соединительных трубок по схеме, приведенной на черт. 1. Прибор состоит из следующих частей:

сосуда для титрования вместимостью 50-500 см3 (наиболее рациональная вместимость 250 см3) с погружной трубкой (черт. 1) или стеклянным пористым фильтром (черт. 2). Погружная трубка должна оканчиваться барботером или иметь выходное отверстие диаметром (0, 5+-0, 1) мм. Размер пор стеклянного фильтра должен быть 40-100 мкм;

бюретки 7-2-10 по ГОСТ 20292 с автоматическим нулем и затемненной склянкой для реактива Фишера. Бюретка должна быть защищена от атмосферной влаги трубкой с осушителем;

мешалки электромагнитной со скоростью вращения 150 - 300 об/мин. Размешиватель мешалки должен быть запаян в стеклянную или политетрафторэтиленовую трубку;

электродов платиновых диаметром 0, 6 - 1, 5 мм, длиной внутри реактора около 20 мм, впаянных в сосуд или введенных в него с помощью стеклянной трубки со шлифом. Загрязненные электроды промывают раствором азотной кислоты (ГОСТ 4461) с массовой долей 10%;

Схема прибора для определения воды
image001.gif

трубок с осушителем. Для анализа каждой партии продукта берут трубки с отрегенерированным осушителем;

счетчика газового барабанного типа РГ-7000 (ГСБ-400);

блока электрического для электрометрического определения точки эквивалентности (черт. 3).

Трубки соединительные из нержавеющей стали по ГОСТ 5632, стеклянные или из полимерного материала (политетрафторэтилена, бутилкаучука и других аналогичных материалов). Длина трубок должна быть как можно меньше.

Электрошкаф сушильный или печь муфельная с автоматическим регулированием температуры, обеспечивающие необходимую температуру нагревания.

Эксикатор по ГОСТ 25336.

Весы лабораторные общего назначения типов ВЛР-200 г и ВЛР-1 кг, ВЛКТ-500 г или ВЛЭ-1 кг.

Микрошприц или пипетка для воды (черт. 4).

Сосуд для титрования со стеклянным пористым фильтром
image002.gif
Схема электрического блока для электрометрического определения точки эквивалентности
image003.gif
Пипетка для воды
image004.gif

Секундомер.

Смазка ЦИАТИМ-205 по ГОСТ 8551, смазка вакуумная или смазка силиконовая (для смазывания шлифов прибора).

Вода дистиллированная по ГОСТ 6709.

Осушители: сита молекулярные - СаА (5А), пригодные для аналитических работ, NaA (4А) или КА (СА), прокаленные при 400-500°С не менее 6 ч; оксид алюминия активный по ГОСТ 8136, прокаленный при (250+-10)°С не менее 6 ч; фосфор (V) оксид, смешанный для снижения летучести с твердым наполнителем (например, диатомитовым кирпичом).

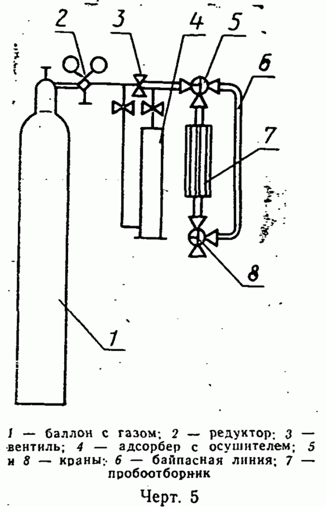
Азот газообразный по ГОСТ 9293 или аргон газообразный по ГОСТ 10157, или воздух сжатый для питания контрольно-измерительных приборов, осушенный до точки росы не выше минус 50°С. Для осушки газ пропускают через адсорбер с осушителем (черт. 5).

Реактив Фишера по ТУ 6-09-1487 или приготовленный по ГОСТ 14870, разбавленный до титра 0, 4-1, 2 мг/см3. Хранят реактив при температуре не выше 30°С в герметически закрытой склянке, защищенной от попадания света.

Растворитель - метанол-яд по ГОСТ 6995 или ГОСТ 2222, обезвоженный. Для обезвоживания метанол помещают в плотно закрывающуюся склянку, заполненную отрегенерированным молекулярным ситом в количестве 10-20% от массы растворителя и выдерживают не менее 24 ч. Допускается применять этиленгликоль в случае, если он предусмотрен инструкцией к импортному прибору.

Раствор воды в метаноле, готовят по ГОСТ 14870, раствор воды в этиленгликоле - в соответствии с инструкцией к прибору.

Этиленгликоль по ГОСТ 10164.

Спирт этиловый ректификованный технический по ГОСТ 18300.

Ацетон по ГОСТ 2603 или ГОСТ 2768.

Кальция хлорид обезвоженный, предварительно прокаленный.

Допускается применение других средств измерения с метрологическими характеристиками не хуже, а также реактивов по качеству не ниже указанных в настоящем стандарте.

Схема установки для высушивания пробоотборников в токе газа
image005.gif

2.3. Общие требования

2.3.1. Все работы с органическими растворителями необходимо проводить вдали от огня, в вытяжном шкафу или с применением зонта над прибором в хорошо проветриваемом помещении.

Отходы анализа собирают, сливают в специальный сборник с последующим уничтожением в установленном порядке.

2.3.2. Температура содержимого реактора должна быть 15-25°С. Титрование проводят при перемешивании раствора. Скорость перемешивания при определении титра реактива Фишера и титровании анализируемого раствора должна быть одинаковой.

2.3.3. Общие указания по проведению анализа - по ГОСТ 27025.

2.4. Подготовка к анализу

2.4.1. Пробы анализируемого продукта отбирают по ГОСТ 24975.0, при этом применяют пробоотборники проточного типа с запорными вентилями, специально выделенные для данного анализа.

Объем пробоотборника выбирают из расчета - 30-50 дм3 газообразного продукта на одно определение.

2.4.2. Пробоотборники сушат при температуре не ниже 80°С или в токе осушенного газа при комнатной температуре в течение суток, если пробоотборник применяется впервые, и 1 - 2 ч при каждом последующем применении. Хранят высушенные пробоотборники при закрытых вентилях. Контроль за степенью высушивания проводят по п. 2.4.4.

Допускается при последующих применениях пробоотборники не сушить, если содержание воды в предыдущих пробах не превышало установленной нормы.

2.4.3. Высушивание пробоотборников в токе газа и контроль за степенью их высушивания рекомендуется проводить на установке, приведенной на черт. 5.

Установку проверяют на герметичность и продувают осушенным газом не менее чем по 15 мин со скоростью около 60 дм3/ч байпасную линию и пробоотборник.

2.4.4. Для контроля степени высушивания пробоотборника установку соединяют с прибором для определения воды по методу Фишера или влагомером (см. приложение) и анализируют газ, пропущенный поочередно через байпасную линию и пробоотборник, по п. 2.5 настоящего стандарта или в соответствии с инструкцией, прилагаемой к влагомеру.

Разница в показаниях должна быть в пределах экспериментальной ошибки. Так на титрование воды в газе, пропущенном через пробоотборник, должно пойти дополнительно не более 0, 05 см3 реактива Фишера.

2.4.5. Перед сборкой прибора для определения воды все его составные части тщательно моют этиловым спиртом или ацетоном и сушат в токе осушенного газа при комнатной температуре. Стеклянные части прибора можно сушить при температуре не ниже 80°С не менее 1 ч, не продувая осушенным газом.

2.5. Проведение анализа

2.5.1. В сосуд для титрования наливают метанол. Электроды должны быть полностью погружены в метанол, а размешиватель не должен касаться электродов. Включают мешалку, замыкают электрическую цепь и оттитровывают в метаноле остаточную воду реактивом Фишера. При использовании сосуда для титрования со стеклянным пористым фильтром перемешивание раствора осуществляется путем барботажа анализируемого газа через раствор. Титрование проводят до точки эквивалентности - стрелка микроамперметра должна установиться и продержаться в течение 1 мин в определенном положении. Затем проверяют герметичность сосуда - установившаяся стрелка не должна сдвигаться в течение времени, необходимого для проведения анализа.

2.5.2. Непосредственно перед анализом устанавливают титр реактива Фишера по навеске воды. Воду вводят в сосуд для титрования через резиновую заглушку с помощью пипетки для воды или микрошприца. Массу воды определяют взвешиванием пипетки (микрошприца) до и после введения воды в сосуд. Результаты взвешивания в граммах записывают до четвертого десятичного знака.

Титр реактива Фишера вычисляют по п. 2.6.1.

Допускается установление титра реактива Фишера по раствору воды в метаноле (ГОСТ 14870).

2.5.3. Проводят контрольное титрование. Для этого через сосуд для титрования пропускают анализируемый продукт в течение 5 мин со скоростью не более 1 дм3/мин, затем перекрывают его поступление в сосуд, не прекращая потока по байпасной линии. Абсорбированную метанолом воду оттитровывают реактивом Фишера до точки эквивалентности.

2.5.4. После контрольного титрования через сосуд пропускают пробу анализируемого продукта объемом 30 - 50 дм3 со скоростью не более 1 дм3/мин.

Объем пропущенного продукта измеряют с помощью счетчика. Абсорбированную воду оттитровывают до точки эквивалентности.

2.6. Обработка результатов

2.6.1. Титр реактива Фишера (Т) в миллиграммах воды на кубический сантиметр реактива Фишера вычисляют по формуле

           m
Т = ─────,
           V

где m - масса воды, мг;

V - объем реактива Фишера, израсходованный на титрование, см3.

За титр реактива Фишера принимают среднее арифметическое результатов двух определений, абсолютное расхождение между которыми при доверительной вероятности Р=0, 95 не превышает допускаемое расхождение, равное 0, 05 мг/см3.

2.6.2. Массовую долю воды (X) в процентах вычисляют по формуле

                 V x T x 100
X = ───────────────,
              V1 x ро х 1000

где V - объем реактива Фишера, израсходованный на титрование воды,

абсорбированной из пробы анализируемого продукта, см3;

Т - титр реактива Фишера, мг/см3;

V1 - объем пробы анализируемого продукта, взятый для анализа,

дм3;

ро - плотность анализируемого продукта (1, 25 г/дм3 - для

этилена и 1, 87 г/дм3 - для пропилена).

За результат анализа принимают среднее арифметическое результатов двух определений, абсолютное расхождение между которыми при доверительной вероятности Р=0, 95 не превышает допускаемое расхождение, равное 0, 0003% для массовой доли воды от 0, 001 до 0, 01% и 0, 001% для массовой доли воды свыше 0, 01 до 0, 02%.

Результат анализа округляют до третьего десятичного знака.

Приложение

Справочное

Промышленные влагомеры и их характеристики

Тип влагомера

Марка, страна

Пределы измерения, %

Принцип работы

1. Диэлектрические

"ШОУ", Англия;

"Панаметрик", США

0, 00001-0, 25 и 0, 000001-20

Изменение емкости конденсатора, состоящего из двух конденсаторных пластинок: анода - алюминия, покрытого слоем гигроскопического диэлектрика (оксида алюминия, в поры которого внесены чувствительные к воде соли) и катода - слоя пористого золота, нанесенного поверх анода.

Сконденсированная вода вызывает изменение диэлектрической проницаемости конденсатора, которая измеряется с помощью электронного устройства

2. Пьезоэлектрические

"Исток", СССР; "Дю-Понт", США

0-2, 5

Измерение частоты колебаний кварцевого кристалла, покрытого слоем гигроскопического сорбента. Адсорбированная вода увеличивает массу кварцевого кристалла, что вызывает снижение частоты его собственных колебаний, которая измеряется с помощью электронного устройства

3. Электролитические (кулонометрические)

"Байкал", СССР; "Бекман", США; "Элиот Бразерс", Англия

0-0, 1

Электрическое разложение воды. Вода из газа поглощается оксидом фосфора (V), нанесенным на два платиновых электрода, к которым приложено внешнее напряжение. Образовавшаяся фосфорная кислота является электролитом. Под воздействием возникшего электрического тока вода разлагается на водород и кислород. При этом измеряется сила тока, которая пропорциональна количеству поглощенной воды.

Для анализа пропилена чувствительный элемент прибора следует охлаждать до минус 17-20°С.

Учитывая, что наличие зеленого масла в товарном продукте значительно снижает чувствительность электролитических влагомеров, рекомендуется применять их в основном в лабораторных условиях

Яндекс.Метрика