ГОСТ 22748-77 АВТОТРАНСПОРТНЫЕ СРЕДСТВА. НОМЕНКЛАТУРА НАРУЖНЫХ РАЗМЕРОВ. МЕТОДЫ ИЗМЕРЕНИЙ
Motor vehicles. List of outside dimensions. Methods of measuring
Настоящий стандарт распространяется на автотранспортные средства (АТС): легковые и грузовые автомобили, автобусы (далее - автомобили), прицепы и полуприцепы.
Стандарт устанавливает номенклатуру наружных размеров автотранспортных средств и методы их измерений.
В стандарте учтены требования ИСО 612-78.
(Измененная редакция, Изм. N 1).
База автомобиля, прицепа L1, L1I+L1II.
База полуприцепа L2, L2I+L2II.
База по опорному устройству полуприцепа L3.
Габаритная длина автотранспортного средства L4.
Длина прицепа без дышла L5.
Передний свес автомобиля L6.
Свес дышла прицепа L7.
Длина дышла прицепа L8.
Задний свес автотранспортного средства L9.
Свес тягово-сцепного устройства грузового, легкового автомобилей, прицепа L10.
Монтажная длина рамы грузового автомобиля L11.
Максимальная длина загрузочного пространства грузового, легкового автомобилей, прицепа, полуприцепа L12.
Минимальная длина загрузочного пространства грузового, легкового автомобилей, прицепа, полуприцепа L13.
Длина бокового проема грузового автомобиля, прицепа, полуприцепа L14, LI14.
Длина грузового автомобиля при откинутой кабине L15.
Длина легкового автомобиля с открытым задним бортом или дверью багажника (кузова) L16.
Смещение седельно-сцепного устройства тягача L17.
Расстояние нижней точки поднятого кузова автомобиля-самосвала от оси задних колес L18.
Колея колес автотранспортного средства B1.
Габаритная ширина автотранспортного средства B2.
Максимальная габаритная ширина автотранспортного средства B3.
Максимальная ширина загрузочного пространства грузового, легкового автомобилей, прицепа, полуприцепа B4.
Ширина грузового, легкового автомобилей при открытых дверях B6.
Минимальная ширина загрузочного пространства грузового, легкового автомобилей, прицепа, полуприцепа B5.
Дорожный просвет автотранспортного средства H1.
Габаритная высота автотранспортного средства H2.
Максимальная габаритная высота автотранспортного средства H3.
Монтажная высота рамы грузового автомобиля, прицепа, полуприцепа H4.
Погрузочная высота грузового, легкового автомобилей, прицепа, полуприцепа H5, HI5.
Максимальная высота загрузочного пространства грузового, легкового автомобилей, прицепа, полуприцепа H6.
Минимальная высота загрузочного пространства грузового, легкового автомобилей, прицепа, полуприцепа H7.
Высота расположения подножки грузового автомобиля, автобуса H8, HI8.
Высота расположения буксирного устройства автомобиля H9, HI9.
Высота расположения тягово-сцепного устройства грузового, легкового автомобилей, прицепа H10.
Статический радиус колес автотранспортного средства H11, HI11.
Высота расположения переднего буфера автомобиля H12, HI12.
Высота расположения заднего буфера автотранспортного средства H13, HI13.
Высота расположения наружных зеркал заднего вида грузового автомобиля, автобуса H14, HI14.
Высота расположения запорных устройств бортов платформы и дверей фургона грузового автомобиля, прицепа, полуприцепа H15, HI15.
Высота расположения наружных ручек дверей кабины грузового автомобиля H16, HI16.
Высота грузового автомобиля при откинутой кабине H17.
Высота легкового автомобиля с открытой крышкой (дверью) багажника H18.
Высота оси качания дышла прицепа H19.
Высота расположения опорного листа полуприцепа H20.
Высота расположения опорного устройства полуприцепа в транспортном положении H21.
Рабочий ход опорного устройства полуприцепа H22.
Высота верхней плоскости седельно-сцепного устройства тягача H23.
Высота верхней плоскости седельно-сцепного устройства тягача относительно въездной кромки H24.
Высота автомобиля-самосвала с поднятым кузовом H25.
Высота нижней точки поднятого кузова автомобиля-самосвала H26.
Радиус габарита передней части полуприцепа R1.
Внутренний радиус передней части полуприцепа R2.
Радиус габарита задней части седельного тягача R3.
Внутренний радиус передней части седельного тягача R4.
Продольный радиус проходимости автомобиля, прицепа R5.
Размеры предельного контура нижней передней части полуприцепа R6, L19, γ1.
Угол переднего свеса автомобиля γ2.
Угол заднего свеса автотранспортного средства γ3.
Углы вертикального качания дышла прицепа γ4, γI4.
Углы продольной гибкости автопоезда α1, αI1.
Углы поперечной гибкости автопоезда α2, αI2.
Максимальный угол подъема кузова автомобиля-самосвала β1.
Максимальный угол разгрузки автомобиля-самосвала β2,
где буква L означает размеры по длине;
В - размеры по ширине;
H - размеры по высоте;
R - размеры радиусов;
α, β, γ - угловые размеры.
(Измененная редакция, Изм. N 1).
2.1.1. Техническое состояние и комплектность автотранспортных средств, предназначенных для измерений, должны соответствовать технической документации, утвержденной в установленном порядке.
Давление воздуха в шинах должно соответствовать инструкции по эксплуатации.
2.1.2. Опорная поверхность, на которой проводятся измерения, должна иметь ровное и твердое покрытие.
Отклонение от плоскостности опорной поверхности - не более 6 мм, отклонение от горизонтальности - не более ±5'.
(Измененная редакция, Изм. N 1).
2.1.3. Автотранспортное средство для измерений устанавливается на опорной поверхности в положение прямолинейного движения. При проведении измерений на полуприцепе (в отцепленном состоянии) плоскость платформы последнего устанавливается в горизонтальное положение.
2.1.4. Линейные размеры следует измерять в миллиметрах, угловые - в градусах и минутах.
Погрешность измерений не должна превышать 20% поля допуска на проверяемый размер.
Погрешность измерений размеров, допуски на которые не указаны, не должна превышать:
|
± 8 мм |
- для |
линейных |
размеров |
до 5000 мм вкл.; | |
|
±15 мм |
" |
" |
" |
св. 5000 до 10000 мм вкл.; | |
|
± 20 мм |
" |
" |
" |
св. 10000 до 20000 мм вкл.; | |
|
± 30 мм |
" |
" |
" |
св. 20000 до 30000 мм вкл.; | |
|
± 30' |
- для |
угловых |
размеров. |
2.1.5. При проведении измерений должны применяться следующие средства измерений:
- металлические рулетки с длиной шкалы 2, 5, 10, 20, 30 м;
- металлические линейки с пределами измерений 300, 500 и 1000 мм;
- штангенрейсмас с пределом измерений 100 - 1000 мм;
- отвесы;
- оптический квадрант типа КО-1М;
- оптический угломер.
Допускается применение специальных средств измерений и приспособлений, погрешности измерения которых не превышают допускаемых настоящим стандартом.
2.1.6. Наружные размеры L12; L13; L18; B4; B5; H2; H3; H4; H5; H'5; H6; H7; H8; H'8; H11; H'11; H12; H'12; H13; H'13; H15; H'15; H16; H'16; H17; H18; H20; H23; H24; H25; H26; R1; R2; R3; R4; β1; β2 следует измерять у снаряженного АТС.
Наружные размеры L1; L'1+L''1; L2; L'2+L''2; L3; L6; L7; L9; L10; L17; B1; B'1; H1; H9; H'9; H10; H11; H'11; H12; H'12; H13; H'13; H14; H'14; H19; H20; H21; H23; R5; γ2; γ3; γ4; γI4 следует измерять у АТС с полной массой.
Остальные размеры допускается измерять при любой массе АТС.
При наличии в нормативно-технической документации размеров, указанных для других нагрузок АТС, проводят дополнительные измерения этих размеров.
2.1.4 - 2.1.6. (Измененная редакция, Изм. N 1).
2.2.1. Измерение размеров по длине проводится между двумя вертикальными плоскостями, перпендикулярными продольной оси автотранспортного средства и проходящими через указанные в измеряемом размере точки или линии.
Измерение размеров по ширине проводится между двумя плоскостями, параллельными продольной оси автотранспортного средства и перпендикулярными опорной поверхности, проходящими через указанные в измеряемом размере точки или линии.
Измерение размеров по высоте проводится между опорной поверхностью и указанными в измеряемом размере точками или линиями или между двумя плоскостями, параллельными опорной поверхности и проходящими через указанные в измеряемом размере точки.
2.2.2. База автомобиля, прицепа L1, должна измеряться между центровыми линиями* передних задних колес (черт. 1, 4, 7, 8).
У многоосного автомобиля, прицепа при измерении базы указываются последовательно расстояния между центровыми линиями колес всех смежных осей и сумма этих расстояний L1I+L1II+… (черт. 2).
Измерение проводится с правой и левой сторон автомобиля, прицепа и берется среднеарифметическое найденных значений.
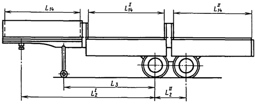
2.2.3. База полуприцепа L2 должна измеряться между осью сцепного шкворня полуприцепа и центровой линией задних колес (черт. 9).
У двухосного и многоосного полуприцепа при измерении базы указывается расстояние между осью сцепного шкворня полуприцепа и центровой линией ближайших к сцепному шкворню колес, а также расстояния между центровыми линиями колес всех смежных осей и сумма этих расстояний L2I+L2II+… (черт. 10).
Измерение проводится с правой и левой сторон полуприцепа и берется среднеарифметическое найденных значений.
2.2.4. База по опорному устройству полуприцепа L3 должна измеряться между осью опорного устройства и центровой линией ближайших к опорному устройству колес (черт. 9, 10).
Измерение проводится с правой и левой сторон полуприцепа и берется среднеарифметическое найденных значений.
2.2.5. Габаритная длина автотранспортного средства L4 должна измеряться между крайними передней и задней точками автотранспортного средства (черт. 1, 4, 7, 8, 9).
При измерении габаритной длины прицепа дышло последнего устанавливается в горизонтальное положение.
2.2.6. Длина прицепа без дышла L5 должна измеряться между крайними передней и задней точками прицепа без дышла (черт. 8).
2.2.7. Передний свес автомобиля L6 должен измеряться между центровой линией передних колес и крайней передней точкой автомобиля (черт. 1, 4, 7).
2.2.8. Свес дышла прицепа L7 должен измеряться между центровой линией передних колес и осями:
- сечения сцепной петли дышла - для тягово-сцепного устройства системы "крюк - петля" (черт. 8);
- сферы замкового устройства дышла - для тягово-сцепного устройства шарового типа;
- сцепной петли дышла - для тягово-сцепного устройства системы "шкворневая вилка - петля".
При измерении дышло прицепа устанавливается в горизонтальное положение.
2.2.9. Длина дышла прицепа L8 должна измеряться между осью качания дышла и осями:
- сечения сцепной петли дышла - для тягово-сцепного устройства системы "крюк - петля" (черт. 8);
- сферы замкового устройства дышла - для тягово-сцепного устройства шарового типа;
- сцепной петли дышла - для тягово-сцепного устройства системы "шкворневая вилка - петля".
При измерении дышло прицепа устанавливается в горизонтальное положение.
2.2.10. Задний свес автотранспортного средства L9 должен измеряться между центровой линией задних колес и крайней задней точкой автотранспортного средства (черт. 1, 4, 7, 8, 9).
У трехосного автотранспортного средства с балансирной подвеской осей тележки задний свес дополнительно должен определяться между крайней задней точкой автотранспортного средства и осью балансирной подвески.
2.2.11. Свес тягово-сцепного устройства грузового, легкового автомобилей, прицепа L10 должен измеряться между центровой линией задних колес и:
- осью зева тягового крюка - для тягово-сцепного устройства системы "крюк - петля" (черт. 1, 8);
- центром сцепного шара - для тягово-сцепного устройства шарового типа (черт. 4);
- осью отверстия под шкворень - для тягово-сцепного устройства системы "шкворневая вилка - петля".
2.2.12. Монтажная длина рамы грузового автомобиля L11 должна измеряться между задней стенкой кабины водителя или крайними задними точками установленных за ней узлов и агрегатов и задними концами лонжеронов рамы (черт. 1).
2.2.13. Максимальная длина загрузочного пространства грузового, легкового автомобилей, прицепа, полуприцепа L12 должна измеряться без учета выступов (арки колес, ребра, крюки и т.д.), (черт. 1, 5, 8, 9).
2.2.14. Минимальная длина загрузочного пространства грузового, легкового автомобилей, прицепа, полуприцепа L13 должна измеряться с учетом выступов (черт. 1, 5, 8, 9).
2.2.13, 2.2.14. (Измененная редакция, Изм. N 1).
2.2.15. Длина бокового проема грузового автомобиля, прицепа, полуприцепа L14, LI14, ... должна измеряться при открытых бортах с учетом выступов (черт. 2, 8, 10).
Измерение проводится между стойками или между стойкой и задним концом платформы.
2.2.16. Длина грузового автомобиля при откинутой кабине L15 должна измеряться между крайними передней и задней точками автомобиля при откинутой кабине (черт. 2).
2.2.17. Длина легкового автомобиля с открытым задним бортом или дверью багажника (кузова) L16 должна измеряться между крайними передней и задней точками автомобиля с открытым задним бортом или дверью багажника (кузова), если они влияют на увеличение длины (черт. 5, 6).
2.2.18. Смещение седельно-сцепного устройства тягача L17 должно измеряться между осью отверстия под шкворень седельно-сцепного устройства, установленного в горизонтальное положение, и центровой линией задних колес (черт. 11).
У трехосного тягача смещение седельно-сцепного устройства измеряется между осью отверстия под шкворень седельно-сцепного устройства и серединой расстояния между центровыми линиями колес средней и задней осей (черт. 12).
2.2.19. Расстояние нижней точки поднятого кузова автомобиля-самосвала от оси задних колес L18 должно измеряться между нижней точкой полностью поднятого кузова автомобиля-самосвала и центровой линией задних колес (черт. 13).
2.2.20. Колея колес автотранспортного средства B1 должна измеряться между серединами отпечатков на опорной поверхности протекторов шин колес одной оси (черт. 1, 4, 7, 8, 9).
Колея сдвоенных колес определяется как среднеарифметическое расстояние между серединами отпечатков на опорной поверхности протекторов шин пары внешних (B1I) и пары внутренних (B1II) колес одной оси (черт. 1, 7, 9).
Измерение колеи проводится у колес всех осей.
2.2.21. Габаритная ширина автотранспортного средства B2 должна измеряться между крайними боковыми точками автотранспортного средства с учетом всех жестко закрепленных деталей, не относящихся к дополнительному оборудованию (черт. 1, 4, 7, 8, 9).
2.2.22. Максимальная габаритная ширина автотранспортного средства B3 должна измеряться между крайними боковыми точками автотранспортного средства, включая оборудование (зеркала заднего вида, габаритные указатели и др.), установленное в крайнее по ширине рабочее положение (черт. 1, 4, 7, 8, 9).
2.2.23. Максимальная ширина загрузочного пространства грузового, легкового автомобилей, прицепа, полуприцепа B4 должна измеряться без учета выступов (арки колес, ребра, крюки и т.д.), (черт. 1, 5, 8, 9).
2.2.24. Минимальная ширина загрузочного пространства грузового, легкового автомобилей, прицепа, полуприцепа B5 должна измеряться с учетом выступов (черт. 1, 5, 8, 9).
2.2.22 - 2.2.24. (Измененная редакция, Изм. N 1).
2.2.25. Ширина грузового, легкового автомобилей при открытых дверях B6 должна измеряться между крайними правой и левой точками открытых до фиксирования ограничителями дверей (черт. 1, 4).
2.2.26. Дорожный просвет автотранспортного средства H1 должен измеряться между опорной поверхностью и одной из наиболее низко расположенных точек автотранспортного средства (черт. 1, 4, 7, 8, 9).
При этом учитываются только те точки, которые отстоят от внутренних поверхностей шин колес на расстоянии более 0, 1 b, где b - расстояние между внутренними поверхностями шин колес.
Мягкие грязеотражательные щитки не учитываются.
В протоколе измерений указывается, какому агрегату принадлежит низшая точка.
При необходимости проводится измерение дорожного просвета под любыми агрегатами автотранспортного средства (мостами, топливным баком и т.д.).
2.2.27. Габаритная высота автотранспортного средства H2 должна измеряться между опорной поверхностью и высшей точкой автотранспортного средства с учетом всех жестко закрепленных деталей, не относящихся к дополнительному оборудованию (черт. 1, 4, 7, 8, 9).
Измерение проводится при закрытых вентиляционных люках, опущенной антенне, снятом тенте и дугах.
2.2.28. Максимальная габаритная высота автотранспортного средства H3 должна измеряться между опорной поверхностью и высшей точкой автотранспортного средства, включая оборудование (антенны, открытые вентиляционные люки, фары-искатели, тент, дуги и др.), установленное в крайнее по высоте рабочее положение (черт. 1, 4, 7, 8, 9).
2.2.29. Монтажная высота рамы грузового автомобиля, прицепа, полуприцепа H4 должна измеряться между опорной поверхностью и высшей точкой рамы в пределах ее монтажной длины (черт. 1, 8, 9).
Измерение проводится у шасси, поставляемых для комплектации.
2.2.30. Погрузочная высота грузового, легкового автомобилей, прицепа, полуприцепа H5, HI5, … должна измеряться между опорной поверхностью и высшей точкой пола платформы в местах загрузки (черт. 1, 5, 6, 8, 9).
У автомобилей-самосвалов погрузочная высота должна измеряться между опорной поверхностью и верхней кромкой бокового борта платформы (черт. 13).
2.2.31. Максимальная высота загрузочного пространства грузового, легкового автомобилей, прицепа, полуприцепа H6 должна измеряться по боковым бортам без учета выступов (арки колес, ребра, крюки и т.д.) (черт. 1, 5, 8, 9).
(Измененная редакция, Изм. N 1).
2.2.32. Минимальная высота загрузочного пространства грузового, легкового автомобилей, прицепа, полуприцепа H7 должна измеряться по боковым бортам с учетом выступов (черт. 1, 5, 8, 9).
У грузового автомобиля, прицепа, полуприцепа, оборудованных тентом, высота загрузочного пространства должна определяться как высота параллелепипеда, вписанного в контуры загрузочного пространства.
2.2.33. Высота расположения подножки грузового автомобиля, автобуса H8, HI8, … должна измеряться между опорной поверхностью и высшей точкой поверхности подножки (черт. 3, 7).
2.2.34. Высота расположения буксирного устройства автомобиля H9, HI9 должна измеряться между опорной поверхностью и осью буксирного устройства (черт. 1, 4, 7).
2.2.35. Высота расположения тягово-сцепного устройства грузового, легкового автомобилей, прицепа H_10 должна измеряться между опорной поверхностью и:
- продольной осью тягового крюка - для тягово-сцепного устройства системы "крюк - петля" (черт. 1, 8);
- центром сцепного шара - для тягово-сцепного устройства шарового типа (черт. 4);
- продольной осью тяговой вилки - для тягово-сцепного устройства системы "шкворневая вилка - петля".
2.2.36. Статический радиус колес автотранспортного средства H11, HI11, … должен измеряться между опорной поверхностью и центрами фланцев полуосей, крышек или колпаков ступиц (черт. 1, 4, 7, 8, 9).
2.2.37. Высота расположения переднего буфера автомобиля H12, HI12 должна измеряться между опорной поверхностью и нижней и верхней кромками переднего буфера (черт. 1, 4, 7).
При наличии клыков измерение проводится по низшей и высшей точкам клыков.
2.2.38. Высота расположения заднего буфера автотранспортного средства H13, HI13 должна измеряться между опорной поверхностью и нижней и верхней кромками заднего буфера (черт. 1, 4, 7, 8, 9).
При наличии клыков измерение проводится по низшей и высшей точкам клыков.
2.2.39. Высота расположения наружных зеркал заднего вида грузового автомобиля и автобуса H14, HI14 должна измеряться между опорной поверхностью и низшей точкой зеркала, установленного в рабочее положение (черт. 1, 7).
2.2.40. Высота расположения запорных устройств бортов платформы и дверей фургона грузового автомобиля, прицепа, полуприцепа H15, HI15, … должна измеряться между опорной поверхностью (подножкой) и осью поворота рукоятки запорного устройства (черт. 3, 8, 9).
2.2.41. Высота расположения наружных ручек дверей кабины грузового автомобиля H16, HI16 должна измеряться между опорной поверхностью (подножкой) и верхней кромкой ручки (черт. 3).
2.2.42. Высота грузового автомобиля при откинутой кабине H17 должна измеряться между опорной поверхностью и высшей точкой автомобиля при откинутой кабине (черт. 2).
2.2.43. Высота легкового автомобиля с открытой крышкой (дверью) багажника H18 должна измеряться между опорной поверхностью и высшей точкой внутренней поверхности крышки (двери) в крайнем верхнем открытом положении (черт. 6).
2.2.44. Высота оси качания дышла прицепа H19 должна измеряться между опорной поверхностью и осью качания дышла прицепа (черт. 8).
2.2.45. Высота расположения опорного листа полуприцепа H20 должна измеряться между опорной поверхностью и опорным листом полуприцепа (черт. 9).
Измерение проводится по оси сцепного шкворня.
При шарнирном креплении опорного листа последний устанавливается в горизонтальное положение.
2.2.46. Высота расположения опорного устройства полуприцепа в транспортном положении H21 должна измеряться между опорной поверхностью и низшей точкой опорного устройства (черт. 9).
2.2.47. Рабочий ход опорного устройства полуприцепа H22 должен измеряться по вертикали между низшими точками опорного устройства, находящегося в крайнем верхнем и крайнем нижнем положениях (черт. 9).
2.2.48. Высота верхней плоскости седельно-сцепного устройства тягача H23 должна измеряться между опорной поверхностью и верхней плоскостью седельно-сцепного устройства, установленной в горизонтальное положение (черт. 11).
2.2.49. Высота верхней плоскости седельно-сцепного устройства тягача относительно въездной кромки H24 должна измеряться между верхней плоскостью седельно-сцепного устройства тягача, установленной в горизонтальное положение, и крайней задней точкой наклонной плоскости, при наличии салазок наката - крайней задней точкой наклонной плоскости салазок наката (черт. 11).
2.2.50. Высота автомобиля-самосвала с поднятым кузовом H25 должна измеряться между опорной поверхностью и высшей точкой полностью поднятого кузова (черт. 13).
2.2.51. Высота нижней точки поднятого кузова автомобиля-самосвала H26 должна измеряться между опорной поверхностью и низшей точкой полностью поднятого кузова (черт. 13).
2.2.52. Радиус габарита передней части полуприцепа R1 определяется как радиус вертикального цилиндра, охватывающего передние габариты полуприцепа, измеряемый от оси шкворня (черт. 9).
2.2.53. Внутренний радиус передней части полуприцепа R2 определяется как радиус вертикального цилиндра, касающегося близлежащей части механизма опорного устройства или уступа рамы полуприцепа, измеряемый от оси шкворня (черт. 9).
2.2.54. Радиус габарита задней части седельного тягача R3 определяется как радиус вертикального цилиндра, охватывающего задние габариты тягача, измеряемый от оси седельно-сцепного устройства (черт. 11).
2.2.55. Внутренний радиус передней части седельного тягача R4 определяется как радиус вертикального цилиндра, касающегося задней стенки кабины или ближайших точек узлов и агрегатов, установленных за ней, измеряемый от оси отверстия под шкворень седельно-сцепного устройства (черт. 11).
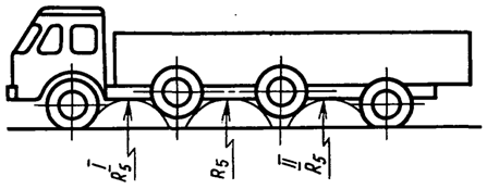
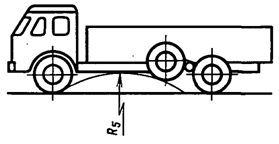
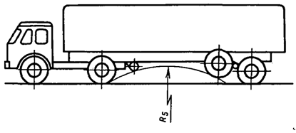
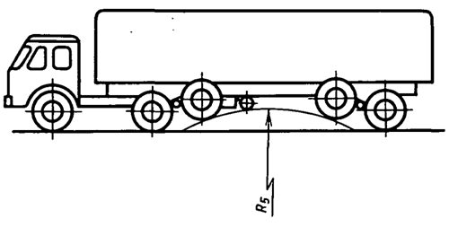
2.2.56. Продольный радиус проходимости автомобиля, прицепа R5 определяется как наибольший радиус цилиндра, касательного к колесам автомобиля, прицепа, очерченным статическим радиусом, и к контуру нижней части автомобиля, прицепа в пределах расстояния между двумя смежными осями (черт. 1, 4, 7, 8, 14).
Определяется графическим методом.
У многоосного автомобиля и автопоезда продольный радиус проходимости определяется между всеми смежными осями и берется большее из найденных значений (черт. 15).
При этом определение продольного радиуса проходимости между первой и второй осью проводится при подъеме колес второй оси до упора.
Аналогично проводится определение продольного радиуса проходимости между последней и предпоследней осями.
Определение продольного радиуса проходимости между остальными смежными осями проводится при последовательном подъеме до упора колес всех смежных осей.
У трехосного автомобиля с балансирной подвеской осей тележки продольный радиус проходимости R5 определяется при подъеме колес среднего моста до полного смятия буфера (начало отрыва колес заднего моста от опорной поверхности). В этом положении определяется наибольший радиус цилиндра, касательного к колесам передней и средней осей и к контуру нижней части автомобиля между осями (черт. 16).
У автопоезда в составе трехосного седельного тягача с балансирной подвеской осей тележки и одноосного полуприцепа определяется продольный радиус проходимости тягача по вышеуказанной методике (черт. 16) и дополнительно полуприцепа при подъеме колес заднего моста тягача до полного смятия буфера (начало отрыва колес, среднего моста от опорной поверхности). В этом положении определяется наибольший радиус цилиндра, касательного к колесам задней оси тягача, к колесам полуприцепа и к контуру нижней части полуприцепа (черт. 17).
У автопоезда в составе двухосного седельного тягача и двухосного полуприцепа с балансирной подвеской осей тележки определяется продольный радиус проходимости тягача по вышеуказанной методике (черт. 14) и дополнительно полуприцепа при подъеме колес передней оси тележки полуприцепа до полного смятия буфера (начало отрыва колес задней оси тележки от опорной поверхности). В этом положении определяется радиус цилиндра, касательного к колесам задней оси тягача, к колесам передней оси тележки полуприцепа и к контуру нижней части полуприцепа (черт. 18).
У автопоезда в составе трехосного седельного тягача и двухосного полуприцепа с балансирными подвесками осей тележек определяется продольный радиус проходимости тягача по вышеуказанной методике (черт. 16) и дополнительно полуприцепа при подъеме колес заднего моста тягача и колес передней оси тележки полуприцепа до полного смятия буфера (начала отрыва колес среднего моста тягача и колес задней оси тележки полуприцепа от опорной поверхности). В этом положении определяется радиус цилиндра, касательного к колесам задней оси тягача, к колесам передней оси полуприцепа и к контуру нижней части полуприцепа (черт. 19).
2.2.57. Размеры предельного контура нижней передней части полуприцепа R6, L19, γ1 должны измеряться с помощью шаблона, изготовленного согласно требованиям, предъявляемым к указанным параметрам ГОСТ 12105-74 (черт. 9).
2.2.58. Угол переднего свеса автомобиля γ2 должен измеряться между плоскостью, касательной к передним колесам и к контуру передней нижней части автомобиля, и опорной поверхностью (черт. 1, 4, 7).
2.2.59. Угол заднего свеса автотранспортного средства γ3 должен измеряться между плоскостью, касательной к задним колесам и к контуру задней нижней части автотранспортного средства, и опорной поверхностью (черт. 1, 4, 7, 8, 9).
У многоосных автомобилей (прицепов, полуприцепов) с балансирной подвеской осей тележки угол заднего свеса определяется при подъеме колес заднего моста до полного смятия буфера (начало отрыва колес среднего моста от опорной поверхности).
Если угол заднего свеса ограничивается буксирным устройством, буксирное устройство устанавливается в рабочее положение.
Мягкие грязеотражательные щитки не учитываются.
2.2.60. Углы вертикального качания дышла прицепа γ4, γI4 определяются как максимальные углы перемещения дышла в вертикальной плоскости, измеряемые от оси дышла, установленного в крайнее верхнее и нижнее положение, до горизонтали (черт. 8).
γ4 определяется при перемещении дышла вверх, γI4 - при перемещении дышла вниз.
Перемещение дышла вверх и вниз можно прекратить при достижении угла, соответствующего требованиям ГОСТ 2349-75.
2.2.61. Углы продольной гибкости автопоезда α2, αI2 определяются как максимальные углы относительного наклона полуприцепа и тягача в вертикальной плоскости, проходящей через продольную ось поезда (черт. 20, 22).
Измерение проводится между опорным листом полуприцепа и верхними полками рамы тягача.
α1 - определяется при отклонении переднего моста тягача вверх (черт. 20),
αI1 - определяется при отклонении заднего моста тягача вверх (черт. 22).
2.2.62. Углы поперечной гибкости автопоезда α1, αI1 определяются как максимальные углы относительного наклона полуприцепа и тягача в вертикальной плоскости, перпендикулярной к продольной оси поезда, допускаемые конструкцией седельно-сцепного устройства (черт. 21, 23).
Измерение проводится между опорным листом полуприцепа и плоскостью верхних полок рамы тягача.
α2 - определяется при отклонении левого (левых) колеса (колес) заднего моста тягача вверх (черт. 21).
αI2 - определяется при отклонении правого (правых) колеса (колес) заднего моста тягача вверх (черт. 23).
2.2.63. Максимальный угол подъема кузова автомобиля-самосвала β1 должен измеряться между плоскостями пола кузова самосвала в опущенном (транспортном) и полностью поднятом положениях (черт. 13).
2.2.64. Максимальный угол разгрузки автомобиля-самосвала β2 должен измеряться между плоскостью пола полностью поднятого кузова и опорной поверхностью.
Если угол кузова образован несколькими плоскостями, то проводится измерение угла наклона к опорной поверхности каждой из этих плоскостей β2, βI2 (черт. 13).
Измерение максимального угла разгрузки проводится только у автомобилей-самосвалов, имеющих негоризонтальное расположение пола кузова в транспортном положении.

Черт. 1

Черт. 2

Черт. 3

Черт. 4

Черт. 5

Черт. 6

Черт. 7

Черт. 8

Черт. 9

Черт. 10

Черт. 11

Черт. 12

Черт. 13

Черт. 14

Черт. 15

Черт. 16

Черт. 17

Черт. 18

Черт. 19

Черт. 20

Черт. 21

Черт. 22

Черт. 23
______________________________
* Центровая линия - линия, соединяющая центры колес, т.е. точки пересечения осей вращения колес с их центральными плоскостями.
При проведении измерений условно принято, что центровая линия проходит через центры фланцев полуосей, крышек или колпаков ступиц.


