Введен в действие постановлением Государственного комитета стандартов Совета Министров СССР от 14 ноября 1975 г. N 3138
Государственный стандарт СССР ГОСТ 21242-75*
"ВЫВОДЫ КОНТАКТНЫЕ ЭЛЕКТРОТЕХНИЧЕСКИХ УСТРОЙСТВ ПЛОСКИЕ И ШТЫРЕВЫЕ. ОСНОВНЫЕ РАЗМЕРЫ"
Flat and pin contact terminals of electrical equipment. Main dimensions
Дата введения - 1 июля 1976 г.
Ограничение срока действия снято
постановлением Госстандарта
от 24.03.92 N 242
1. Настоящий стандарт распространяется на контактные плоские (с плоской контактной поверхностью) и штыревые выводы электротехнических устройств климатических исполнений У и ХЛ, категорий размещения 1, 2, 3 и 4 по ГОСТ 15150-69, предназначенные для разборных контактных соединений с внешними проводниками на переменный ток частоты до 18 кГц и постоянный от 2, 5 А и выше.
Стандарт не распространяется на выводы электрооборудования подвижного состава, напольного и воздушного транспорта, на выводы электроустановочных светотехнических изделий и заземляющих устройств.
2. Плоские выводы в зависимости от количества отверстий и номинального тока должны изготовляться базовых и модификационных исполнений.
2.1. Основные размеры базовых исполнений выводов при естественном охлаждении должны соответствовать табл. 1.
Таблица 1
Размеры, мм
|
Обозначение неисполнения
|
Чертеж
|
Номинальный ток. А, до включ.
|
b
мин
|
l
мин
|
d
|
l1
|
l2
|
|
проходное отверстие
|
резьба
|
|
011
|  |
2, 5 - 6, 3
|
6
|
6
|
3, 4
|
М3
|
3, 0
|
-
|
|
012
|
25
|
8
|
8
|
4, 5
|
М4
|
4, 0
|
-
|
|
013
|
40
|
10
|
10
|
5, 5
|
М5
|
6, 0
|
-
|
|
014
|
63
|
12
|
12
|
-
|
|
015
|
100
|
15
|
15
|
6, 6
|
М6
|
7, 5
|
-
|
|
016
|
200
|
20
|
20
|
9, 0
|
М8
|
10, 0
|
-
|
|
017
|
400
|
25
|
25
|
11, 0
|
М10
|
12, 5
|
-
|
|
018
|
630(1)
|
35
|
35
|
14, 0
|
М12
|
17, 5
|
-
|
|
019
|
1000(1)
|
50
|
50
|
18, 0
|
М16
|
25, 0
|
45
|
|
1600(3)
|
|
021
|  |
630 - 1600
|
40
|
80
|
14, 0
|
М12
|
17, 5
|
60
|
|
022
|
2000(2)
|
50
|
100
|
18, 0
|
М16
|
20, 0
|
|
023
|
3200(2)
|
60
|
120
|
30, 0
|
_________
(1) Для электротехнических устройств категории размещения 1 по ГОСТ 15150-69 не применять.
(2) Применять только для модифицированных исполнений.
(3) Конструктивный забор, обеспечивающий присоединение проводника к выводу.
Примечания:
1. Поминальные токи укачаны для одностороннего присоединения внешних проводников.
2. Выводы рассчитаны па применение болтов (винтов) класса прочности 5.8 для стали и группы не ниже 32 для цветных сплавов по ГОСТ 1759.0-87.
3. По согласованию с потребителем допускаются исполнения выводов с овальными отверстиями и открытыми пазами.
(Измененная редакция, Изм. N 3).
2.2. Основные размеры модификационных исполнений выводов должны выполняться путем повторения одного из базовых исполнений в соответствии с приложением, при этом допускается расположение контактных поверхностен в различных плоскостях.
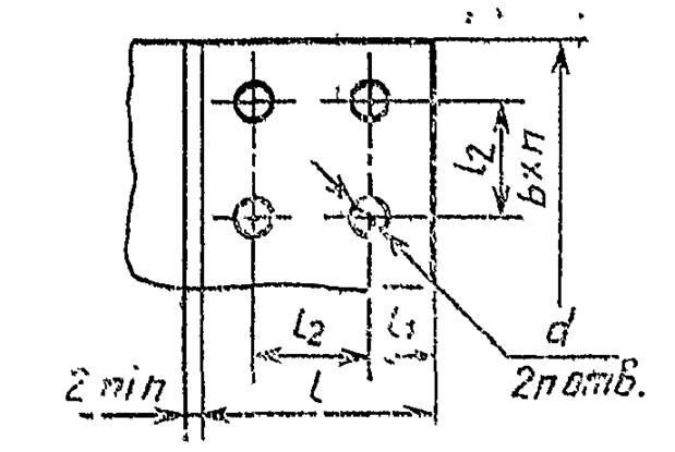
2.3. Основные размеры модификационных исполнений выводов должны соответствовать указанным на черт. 1, 2 и в табл. 2.
"Чертеж 1"
"Чертеж 2"
Таблица 2
|
Размеры мм
|
|
Обозначение исполнения
|
l2
|
|
016
|
20
|
|
017
|
25
|
|
018
|
45
|
|
019
|
60
|
2.4. Предельные отклонения для размера l2 - по ГОСТ 14140-81, а для d - по Н14 ГОСТ 25347-82.
2.5. Остальные размеры выводов должны выбираться в зависимости от электрической проводимости материала, допустимого превышения температуры и механической прочности.
3. Наружные диаметры резьбы штыревых выводов при соответственном охлаждении должны соответствовать указанным в табл. 3, при этом для коммутационных аппаратов наружные диаметры по ГОСТ 25347-82.
(Измененная редакция, Изм. N 1, 3).
4. Выводы электротехнических устройств на токи выше 10000А должны состоять из нескольких параллельно включенных выводов.
5. Внутри серии электротехнических устройств допускается применение вывода в пределах двух соседних номинальных токов согласно табл. 1 и 3.
Таблицу 3
|
Номинальный ток, А, до включ
|
Материал выводов(1)
|
|
Сталь
|
Латунь
|
Медь
|
|
Предел прочности на растяжение, Па·107
|
|
50
|
32
|
25
|
|
Резьба
|
|
2, 5 - 6, 3
|
М3
|
М3
|
-
|
|
16
|
М4
|
М4
|
-
|
|
25
|
М5
|
М5
|
-
|
|
40
|
М6
|
М6
|
-
|
|
63
|
-
|
М6
|
-
|
|
100
|
-
|
М8
|
-
|
|
160
|
-
|
М10
|
-
|
|
250
|
-
|
М12
|
М10
|
|
320
|
-
|
М16
|
М12
|
|
400
|
-
|
М20
|
М16
|
|
630
|
-
|
-
|
М20Х1, 5
|
|
800
|
-
|
-
|
М24Х2.0
|
|
1000
|
-
|
-
|
М30Х2.0
|
|
1250
|
-
|
-
|
МЗЗХ2.0
|
|
1600
|
-
|
-
|
М36Х2.0
|
|
2000
|
-
|
-
|
М42Х3.0
|
|
2500
|
-
|
-
|
М48Х3.0
|
|
3200
|
-
|
-
|
М56Х4.0
|
__________
(1) Допускается применение других материалов, обеспечивающих надежный контакт.
6. Исполнения и основные размеры выводов электротехнических устройств климатических исполнений и категорий размещения, отличных от указанных или работающих в условиях, отличных от естественного охлаждения, а также выводов, конструктивные особенности которых требуют увеличения или уменьшения основных размеров (например, штыревой вывод конденсатора с впаянным в него сплошным стержнем) должны соответствовать указанным в табл. 1 и 3, а номинальные токи должны устанавливаться в стандартах или технических условиях на конкретные виды электротехнических устройств.
7. Технические требования на выводы - по ГОСТ 10434-82.
______________
* Переиздание (декабрь 1994 г.) с Изменениями N 1, 2, 3, утвержденными в октябре 1978 г., апреле 1981 г., июне 1986 г. (ИУС 12-78, 6-81, 9-86).
Приложение
Рекомендуемое
|
Обозначение
исполнения
|
Количество базовых исполнений выводов для образования модификационного исполнения
|
|
Номинальный ток, А
|
|
400
|
500
|
630
|
800
|
1000
|
1Z50
|
1600
|
2000
|
2500
|
3200
|
4000
|
5000
|
6300
|
8000
|
10000
|
|
016
|
2
|
-
|
-
|
-
|
-
|
-
|
-
|
-
|
-
|
-
|
-
|
-
|
-
|
-
|
-
|
|
017
|
-
|
2
|
2
|
2
|
-
|
-
|
-
|
-
|
-
|
-
|
-
|
-
|
-
|
-
|
-
|
|
018
|
-
|
-
|
-
|
-
|
2
|
2
|
2
|
-
|
-
|
-
|
-
|
-
|
-
|
-
|
-
|
|
019
|
-
|
-
|
-
|
-
|
-
|
-
|
-
|
2
|
2
|
2
|
-
|
-
|
-
|
-
|
-
|
|
021
|
-
|
-
|
-
|
-
|
-
|
2*
|
2*
|
2
|
2
|
2
|
-
|
-
|
-
|
-
|
-
|
|
022
|
-
|
-
|
-
|
-
|
-
|
-
|
-
|
3*
|
3*
|
3*
|
2, 3*
|
-
|
-
|
-
|
-
|
|
023
|
-
|
-
|
-
|
-
|
-
|
-
|
-
|
-
|
-
|
-
|
-
|
2
|
2
|
4
|
4
|
_______________
* Применять только для устройств распределения электрической энергии на напряжение 35 кВ и выше климатических исполнений У1. и ХЛ1.
(Измененная редакция, изм. N 1, 2).