ГОСТ 23899-79 КОЛОННЫ ЖЕЛЕЗОБЕТОННЫЕ ПОД ПАРАБОЛИЧЕСКИЕ ЛОТКИ. ТЕХНИЧЕСКИЕ УСЛОВИЯ
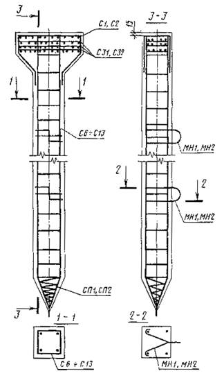
С1 ¸ С5
Черт. 3
С6 ¸ С13
Черт. 4
С15 ¸ С30
Черт. 5
С31¸С32
Черт. 6
МН1¸МН4
Черт. 7
Таблица 2
Спецификация и выборка стали на одно арматурное изделие и закладные детали
|
Марка изделия |
Позиция |
Диаметр,
мм
|
Длина,
мм
|
Количество |
Масса одной позиции, кг |
Выборка стали | ||
|
Диаметр,
мм
|
Длина, м |
Общая масса изделия, кг | ||||||
|
С1 |
1 |
6AI |
130 |
10 |
0, 28 |
6AI 8AIII |
1, 30 2, 62 |
1, 31 |
|
2 |
8AIII |
1120 |
2 |
0, 88 | ||||
|
3 |
8AIII |
380 |
1 |
0, 15 | ||||
|
С2 |
4 |
6AI |
170 |
15 |
0, 56 |
6AI 12AIII |
2, 56 3, 93 |
4, 05 |
|
5 |
12AIII |
1650 |
2 |
2, 93 | ||||
|
6 |
12AIII |
630 |
1 |
0, 56 | ||||
|
С3 |
7 |
6AI |
90 |
6 |
0, 12 |
6AI 12AIII |
5, 4 2, 7 |
2, 53 |
|
8 |
12AIII |
1160 |
2 |
2, 06 | ||||
|
9 |
12AIII |
380 |
1 |
0, 35 | ||||
|
С4 |
1 |
6AI |
130 |
6 |
0, 17 |
6AI 8AIII |
0, 78 2, 74 |
1, 25 |
|
10 |
8AIII |
1180 |
2 |
0, 93 | ||||
|
3 |
8AIII |
380 |
1 |
0, 15 | ||||
|
С5 |
1 |
6AI |
130 |
6 |
0, 17 |
6AI 12AIII |
0, 78 4, 11 |
3, 83 |
|
11 |
12AIII |
1740 |
2 |
3, 09 | ||||
|
6 |
12AIII |
630 |
1 |
0, 57 | ||||
|
С6 |
12 |
10AIII |
4000 |
4 |
9, 88 |
10AIII 6AI |
16, 00 17, 40 |
13, 74 |
|
13 |
6AI |
600 |
29 |
3, 86 | ||||
|
С7 |
14 |
16AIII |
6000 |
4 |
37, 92 |
16АIII 6AI |
24, 00 31, 20 |
44, 85 |
|
13 |
6AI |
600 |
52 |
6, 93 | ||||
|
С8 |
15 |
6AI |
4000 |
4 |
14, 21 |
12AIII |
16, 00 |
18, 07 |
|
13 |
600 |
29 |
3, 86 |
6AI |
17, 40 | |||
|
С9 |
16 |
18AIII |
6000 |
4 |
48, 00 |
18AIII |
24, 00 |
54, 93 |
|
13 |
6AI |
600 |
52 |
6, 93 |
6AI |
31, 20 | ||
|
С10 |
12 |
10AIII |
4000 |
4 |
9, 87 |
10AIII |
16, 00 |
14, 42 |
|
17 |
6AI |
800 |
26 |
4, 61 |
6AI |
20, 80 | ||
|
С11 |
14 |
16AIII |
6000 |
4 |
37, 92 |
16AIII |
24, 00 |
44, 31 |
|
17 |
6AI |
800 |
36 |
6, 39 |
6AI |
28, 80 | ||
|
С12 |
15 |
12AIII |
4000 |
4 |
14, 21 |
12AIII |
16, 00 |
18, 76 |
|
17 |
6AI |
800 |
26 |
4, 61 |
6AI |
20, 8 | ||
|
С13 |
16 |
18AIII |
6000 |
4 |
48, 00 |
18AIII |
24 |
54, 39 |
|
17 |
6AI |
800 |
36 |
6, 39 |
6AI |
28, 80 | ||
|
С15 |
18 |
10AIII |
710 |
4 |
1, 75 |
10AIII |
28, 40 |
2, 45 |
|
19 |
6AI |
450 |
7 |
0, 70 |
6AI |
3, 15 | ||
|
С16 |
20 |
10AIII |
1210 |
4 |
2, 99 |
10AIII |
4, 84 |
3, 99 |
|
6AI |
450 |
10 |
1, 00 |
6AI |
4, 5 | |||
|
C17 |
21 |
10AIII |
1710 |
4 |
4, 22 |
10AIII |
6, 84 |
5, 62 |
|
19 |
6AI |
450 |
14 |
1, 39 |
6AI |
6, 30 | ||
|
С18 |
22 |
12AIII |
710 |
4 |
2, 52 |
12AIII |
2, 84 |
3, 22 |
|
19 |
6AI |
450 |
7 |
0, 70 |
6AI |
3.15 | ||
|
С19 |
23 |
12АIII |
1210 |
4 |
4, 30 |
12AIII |
4, 84 |
5, 30 |
|
9 |
6AI |
450 |
10 |
1, 00 |
6AI |
4, 5 | ||
|
С20 |
24 |
12AIII |
1710 |
4 |
6, 07 |
12AIII |
6, 84 |
7, 46 |
|
19 |
6AI |
450 |
14 |
1, 39 |
6AI |
6, 30 | ||
|
С21 |
25 |
12AIII |
2710 |
4 |
9, 62 |
12AIII |
10, 84 |
12, 22 |
|
26 |
6AI |
650 |
18 |
2, 59 |
6AI |
11, 7 | ||
|
С22 |
27 |
14AIII |
3710 |
4 |
17, 96 |
14AIII |
14, 84 |
21, 27 |
|
26 |
6AI |
630 |
23 |
3, 32 |
6AI |
14, 95 | ||
|
С23 |
28 |
16AIII |
4710 |
4 |
29, 77 |
16AIII |
30, 84 |
33, 81 |
|
26 |
6AI |
650 |
28 |
4, 04 |
6AI |
18, 20 | ||
|
С24 |
29 |
14AIII |
2710 |
4 |
13, 00 |
14AIII |
10, 84 |
15, 60 |
|
26 |
6AI |
650 |
18 |
2, 60 |
6AI |
11, 70 | ||
|
С25 |
30 26 |
16AIII 6AI |
3710 650 |
4 23 |
23, 45 3, 32 |
16AIII 6AI |
14, 84 14, 95 |
26, 77 |
|
С26 |
31 26 |
18AIII 6AI |
4710 650 |
4 28 |
37, 68 4, 04 |
18AIII 6AI |
18, 84 18, 20 |
41, 72 |
|
С27 |
32 26 |
10AIII 6AI |
1100 650 |
4 10 |
2, 74 1, 44 |
10AIII 6AI |
4, 40 6, 50 |
4, 16 |
|
С28 |
33 26 |
10AIII 6AI |
1600 650 |
4 12 |
3, 95 1, 73 |
10AIII 6AI |
68, 00 7, 80 |
5, 68 |
|
С29 |
31 26 |
12AIII 6AI |
1100 650 |
4 10 |
3, 91 1, 44 |
12AIII 6AI |
4, 40 6, 50 |
5, 34 |
|
С30 |
35 26 |
12AIII 6AI |
1600 650 |
4 12 |
5, 68 1, 73 |
12AIII 6AI |
6, 4 7, 80 |
7, 41 |
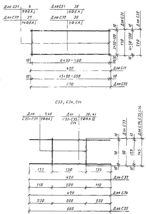
|
С31 |
4 36 |
6AI 6AI |
170 420 |
9 4 |
0, 33 0, 37 |
6AI |
3, 21 |
2, 13 |
|
С32 |
37 38 |
6AI 6AI |
220 670 |
14 5 |
0, 68 0, 74 |
6AI |
6, 43 |
4, 26 |
|
СЗЗ |
7 39 |
6AI 8AIII |
90 420 |
2 2 |
0, 04 0, 33 |
6AI 8AIII |
0, 18 0, 84 |
0, 37 |
|
С34 |
40 39 |
6AI 8AIII |
145 420 |
2 2 |
0, 06 0, 33 |
6AI 8AIII |
0, 29 0, 84 |
1, 25 |
|
С35 |
40 41 |
6AI 8AIII |
145 660 |
2 2 |
0, 06 0, 52 |
6AI 8AIII |
0, 29 1, 32 |
0, 58 |
|
СП1 |
42 |
6AI |
3000 |
1 |
0, 67 |
6AI |
3, 00 |
0, 67 |
|
СП2 |
43 |
6AI |
3800 |
1 |
0, 84 |
6AI |
3, 80 |
0, 84 |
|
МН1 |
44 |
10AI |
730 |
1 |
0, 45 |
10AI |
0, 73 |
0, 45 |
|
МН2 |
45 |
10AI |
850 |
1 |
0, 52 |
10AI |
0, 85 |
0, 52 |
|
МН3 |
46 |
10AI |
655 |
1 |
0, 40 |
10AI |
0, 65 |
0, 40 |
|
МН4 |
47 |
10AI |
780 |
1 |
0, 48 |
10AI |
0, 78 |
0, 48 |
Таблица 3
Выборка стали на одну колонну под параболические лотки
кг
|
Марка колонны |
Арматурные изделия |
Закладная деталь |
Всего | |||||||||||
|
Арматурная сталь |
Итого |
Арматурная сталь |
Итого | |||||||||||
|
Класс A-III |
Класс А-1 по ГОСТ 5781-75 |
Класс А-1 по ГОСТ 5781-75 | ||||||||||||
|
по ГОСТ 5781-75 |
по ГОСТ 5.1459-72 |
Итого | ||||||||||||
|
Диаметр, мм |
Диаметр 6 мм |
Итого |
Диаметр, мм, | |||||||||||
|
8 |
10 |
12 |
14 |
16 |
18 |
6 |
10 | |||||||
|
СК 40.2.5-1 |
1, 03 |
9, 88 |
- |
- |
- |
- |
10, 91 |
6, 30 |
6, 30 |
17, 21 |
0, 67 |
0, 9 |
1, 57 |
18, 78 |
|
СК 40.2.5-2 |
- |
14, 21 |
- |
- |
15, 24 |
21, 54 |
23, 11 | |||||||
|
СК 60.2.5-1 |
- |
- |
37, 92 |
- |
38, 95 |
9, 35 |
9, 35 |
48, 30 |
49, 87 | |||||
|
СК 60.2.5-2 |
- |
- |
- |
48, 00 |
49, 03 |
58, 38 |
59, 95 | |||||||
|
СК 40.3.7-1 |
- |
9, 88 |
3, 49 |
- |
- |
- |
13, 37 |
9, 47 |
9, 47 |
22, 84 |
0, 84 |
1, 04 |
1, 98 |
24, 82 |
|
СК 40.3.7-2 |
- |
17, 70 |
- |
19, 90 |
27, 17 |
29, 15 | ||||||||
|
СК 60.3.7-1 |
- |
37, 92 |
41.41 |
11, 24 |
11, 24 |
52, 65 |
54, 63 | |||||||
|
СК 60.3.7-2 |
- |
3, 49 |
48, 10 |
51, 49 |
62, 73 |
64, 71 | ||||||||
|
К 8.2.5-1 |
0, 33 |
1, 75 |
2, 41 |
- |
- |
- |
4, 49 |
0, 86 |
0, 86 |
5, 35 |
- |
0, 8 |
0, 8 |
6, 15 |
|
К 8.2.5-2 |
- |
4, 93 |
5, 26 |
6, 12 |
6, 92 | |||||||||
|
К 13.2.5-1 |
2, 99 |
2, 41 |
5, 73 |
1, 16 |
1, 16 |
6, 89 |
7, 69 | |||||||
|
К 13.2.5-2 |
- |
6, 71 |
7, 04 |
8, 20 |
9, 00 | |||||||||
|
К 18.2.5-1 |
4, 22 |
2, 41 |
6, 96 |
1 |
1, 55 |
8, 51 |
9, 31 | |||||||
|
К 18.2.5-2 |
- |
8, 48 |
8, 81 |
10, 36 |
11, 16 | |||||||||
|
К 28.2.5-1 |
1, 41 |
- |
9, 62 |
- |
- |
- |
1, 03 |
2, 82 |
2, 82 |
13, 85 |
0, 96 |
0, 96 |
14, 81 | |
|
К 28.2.5-2 |
- |
13, 0 |
- |
- |
14, 41 |
17, 23 |
18, 19 | |||||||
|
К 38.2.5-1 |
- |
17, 96 |
- |
- |
19, 37 |
3, 54 |
3, 54 |
22, 91 |
23, 37 | |||||
|
К 38.2.5-2 |
- |
- |
23, 45 |
- |
24, 86 |
28, 40 |
29, 36 | |||||||
|
К 48.2.5-1 |
- |
- |
29, 77 |
- |
31, 18 |
4, 26 |
4, 26 |
35, 44 |
36, 40 | |||||
|
К 48.2.5-2 |
- |
- |
- |
37, 688 |
39, 09 |
43, 35 |
44, 31 | |||||||
|
К 12.2.7-1 |
0, 52 |
2, 71 |
3, 66 |
- |
- |
- |
6, 89 |
1, 67 |
1, 67 |
8, 56 |
9, 51 | |||
|
К 12.2.7-2 |
- |
7, 57 |
8, 09 |
9, 57 |
10, 53 | |||||||||
|
К 17.2.7-1 |
3, 95 |
3, 66 |
8, 13 |
1, 97 |
1, 97 |
10, 10 |
11, 06 | |||||||
|
К 17.2.7-2 |
- |
9, 34 |
9, 86 |
11, 83 |
12, 79 | |||||||||
ПРИЛОЖЕНИЕ 2
Обязательное
Таблица 1
Расстояния между опорами при испытании колонн на контрольную нагрузку
мм
|
Типоразмер колонны |
Расстояние до конца с оголовником l1 |
Расстояние между опорами l |
|
СК40.2.5 |
600 |
2600 |
|
СК60.2.5 |
900 |
3900 |
|
СК40.3.7 |
600 |
2600 |
|
СК60.3.7 |
900 |
3900 |
|
К28.2.5 |
410 |
1790 |
|
К38.2.5 |
560 |
2440 |
|
К48.2.5 |
710 |
3090 |
Таблица 2
Величины контрольных нагрузок на колонны по проверке прочности
|
Марка колонны |
Разрушающая нагрузка, кН (кгс) |
Марка колонны |
Разрушающая нагрузка, кН (кгс) |
|
СК40.2.5-1 |
15 (1500) |
СК60.3.7-2 |
38 (3800) |
|
СК40.2.5-2 |
23 (2300) |
К28.2.5-1 |
30 (3000) |
|
СК60.2.5-1 |
22 (2200) |
К28.2.5-2 |
39 (3900) |
|
СК60.2.5-2 |
26 (2600) |
К38.2.5-1 |
28 (2800) |
|
СК40.3.7-1 |
20 (2000) |
К38.2.5-2 |
35 (3500) |
|
СК40.3.7-2 |
28 (2800) |
К48.2.5-1 |
28 (2800) |
|
СК60.3.7-1 |
31 (3100) |
К48.2.5-2 |
34 (3400) |


